你好,欢迎来到卓为空调机电官网!专业无尘车间,百级无尘车间,千级无尘车间,万级无尘车间,十万级无尘车间设计施工!全国服务热线:400-0000-826

Central air_荣耀在线官网官网

中央空调
概述 系统分类 案例实景 智能控制

中央空调—概述

空气调节,简称空调,就是把经过一定处理后的空气,以一定的方式送入室内,使室内空气的温度、湿度、清洁度和流动速度等控制在适当的范围内以满足生活舒适和生产工艺需要的一种专门技术。中央空调系统是由一台主机(或一套制冷系统或供风系统)通过风道送风或冷热水源带动多个未端的方式来达到室内空气调节的目的的空调系统。


中央空调—概述

与洁净行业相关的主机系统常用的有:
  • 1

    水冷直膨机组系统(风冷系统类似+室外机)适合小型空调工程,初投较低,能效比较低

  • 2

    冷水主机系统适合中大型空调工程,初投资适中,能效比较高

  • 3

    冰蓄冷系统(水蓄冷系统类似) 适合大型空调工程,初投资较高,通过错峰电价节约使用成本

三种系统分别适合不同的空调项目,前期规划中,可进行能耗统计,从经济性上综合考虑,选择主机系统。

末端—系统分类

  • 外气空调箱以及冷却干盘管方式
    外气空调箱以及冷却干盘管方式

    最省能,洁净室运转有弹性,为目前主流设计,但初设成本偏高为其缺点

  • 外气空调箱(MAU)及循环空调箱(RCU)方式
    外气空调箱(MAU)及循环空调箱(RCU)方式

    造价便宜,但风管布置较复杂,不利于大规模或使用弹性大的无尘室,可作为改善案之参考

  • 纯循环空调箱(RCU)方式
    纯循环空调箱(RCU)方式

    系统最耗能,对大规模及高循环次数之洁净厂房设计不适用,但对造价较低,小规模、洁净等级低之洁净室设计则十分适合

  • 外气空调箱(MAU)及循环空调箱(RCU)方式加上 局部循环风机盘管(FCU)
    外气空调箱(MAU)及循环空调箱(RCU)方式加上 局部循环风机盘管(FCU)

    风管布置较复杂,耗能较低,MAU+RCU改善许多,但洁净度较不易维持

工程图片/Engineering pictures查看全部

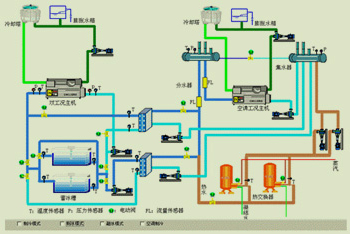
中央空调智能控制

空调智能控制是指厂房与建筑物有关的空气处理设备(空调机组AHU、新风机组MAU)、空调冷源设备(冷水机组及其外围设备)等集中监视、控制和管理,实现整个HVAC系统的智能化运行与管理。并以计算机局域网络为通信基础,以计算机技术为核心,达到分散监控和集中管理的功能,使整个空调系统达到最高的运行效率和精确的控制水平。

     控制部分根据项目复杂程度和客户需求,常用的有DDC、PLC触摸屏及上位机

Copyright (C) 2019 All rights Reserved. 荣耀在线官网 版权所有   粤ICP备12061575号   网站统计

网站地图